Skip to main content
This feature is currently in beta. We’re rolling out support for more frameworks and will also be exposing the otel collector endpoint to view the traces and logs.

Overview

There’s two main components to auto-instrumentation:
  1. The Portkey SDK, which can be used for tracing along with being used as a unified API gateway.
  2. The Portkey dashboard, which can be used to view the logs, traces, and metrics.

Portkey SDK

Using portkey for auto-instrumentation is fairly straightforward. A one line addition at the top of your code execution will start sending traces and logs to Portkey.
from portkey import Portkey

Portkey(api_key="{{PORTKEY_API_KEY}}", instrumentation=True)

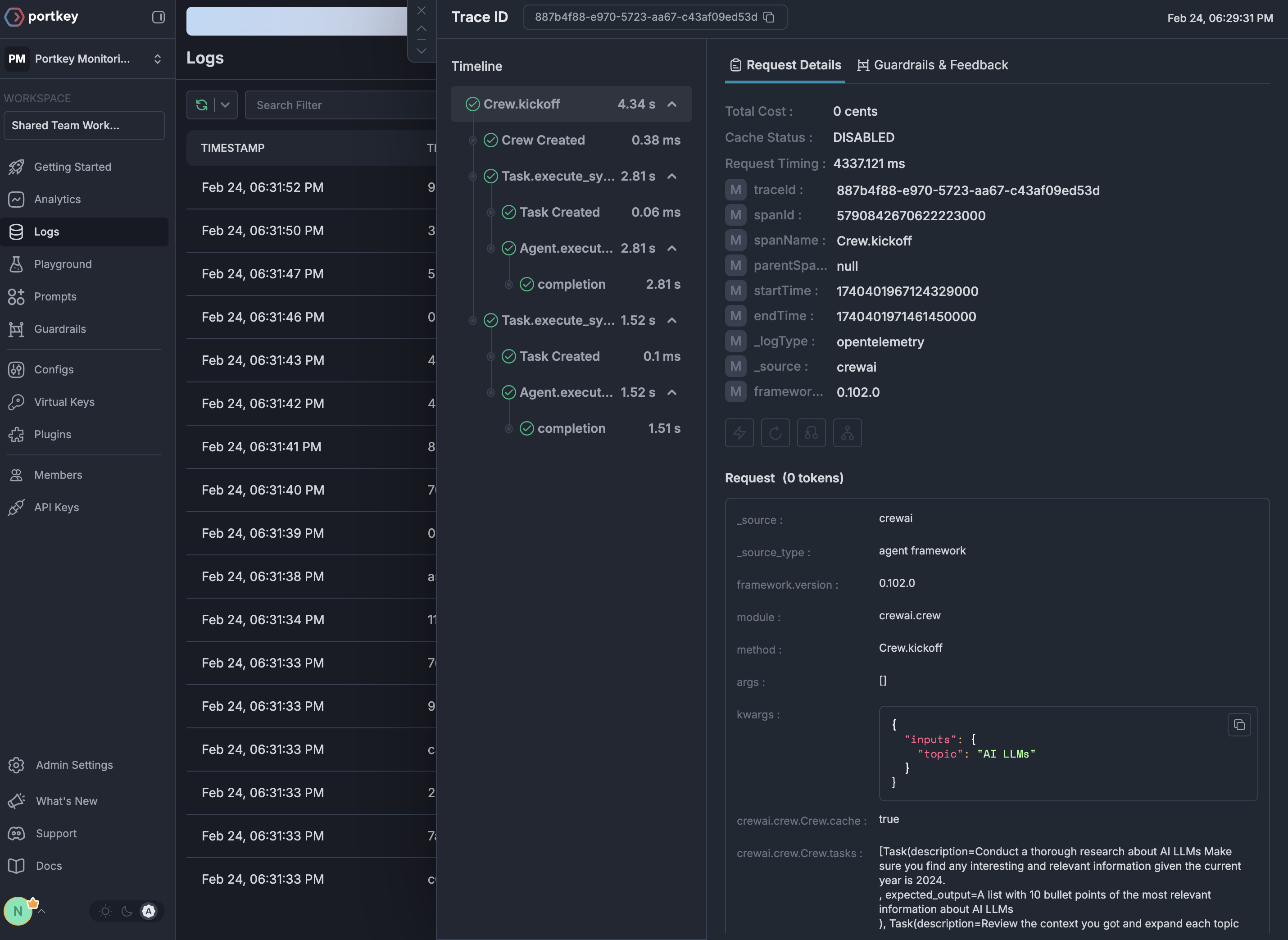
Portkey Dashboard

The Portkey dashboard can be used to view the logs, traces, and metrics. Portkey dashboard auto-instrumentation image

Supported Frameworks

We currently support auto-instrumentation for the following frameworks:
To request support for another framework, please reach out to us on Discord here.
Last modified on February 13, 2026